自从KESION发布网校系列系统以来得到了很多用户的认可与支持,KESION官方秉承追求完美及对广大客户的负责 ,在官方技术团队和广大使用者的共同努力下,我们很高兴将于今天发布科汛在线网校CRM营销系统。
科汛在线网校CRM营销系统将利用相应的信息技术以及互联网技术来帮助网校产品的用户,让其更好的将课程销售出去。最终目的是吸引新客户、保留老客户以及将已有客户转化为忠实客户,增加市场份额。为网校产品用户解决留客户难,成交单低。用户行为无法掌控等问题。
科汛在线网校CRM营销系统功能介绍:
1、会员数据对比,直观了解业务情况
在首页我们就可以看见每天订单的销量情况。对于用户每天的活跃情况,以及消费情况都以图表形式很直观就可以了解到。
科汛在线网校CRM营销系统的数据报表可以查看订单、会员、课程购买的数据。会员数据表,可以查看到一天当中哪个时间段注册的人数最多。同时还可以看见活跃和不活跃的用户。
2、多种营销方案,为您推动业务发展
CRM系统使市场营能够将企业的资源进行科学全面的分类和整合,从而制定更加有针对性、更加有效的企业营销计划并对此营销活动有效的加以监测和评估。
科汛在线网校CRM营销系统的市场营销模块,拥有多种营销方式,不仅仅只是对自己课程、试卷、商品的营销。对于一些潜在的客户以及下单未付款的用户都可以针对性营销。点击潜在客户的营销。可以具体到某个潜在客户浏览了哪个课程。
3、管理潜在客户,拓展业务领域
对于一些潜在的客户以及下单未付款的用户都可以针对性营销。如,点击潜在客户的营销。可以具体到某个潜在客户浏览了哪个课程。
4、活跃度数据,时时了解营销情况
会员数据表,可以查看到一天当中哪个时间段注册的人数最多。同时还可以看见活跃和不活跃的用户。
5、客户管理,了解时时注册动态
科汛在线网校CRM营销系统的客户管理模块,查看所有用户、在线用户等。可以针对性的对新注册的用户发送积分、优惠等对于用户最后登录时间、最近消费、注册的时间具有可选择性。用户列表中可以具体的看见某个用户购买课程以及消费金额等。
6、关怀用户,拉近彼此距离促进消费
科汛在线网校CRM营销系统的系统配置模块,可以实现节假日发送关怀短信,维护与用户之间的关系,拉进距离促进用户消费。支持设置添加优惠券\红包,可不定时发放给用户,激起用户购买欲望,提高网校课程销售量。
了解CRM,点击此网址:http://www.kesion.com/News/1498.aspx
当您已经阅读并了解了什么是CRM系统以后,小编将带领您了解属于KESION的CRM系统。
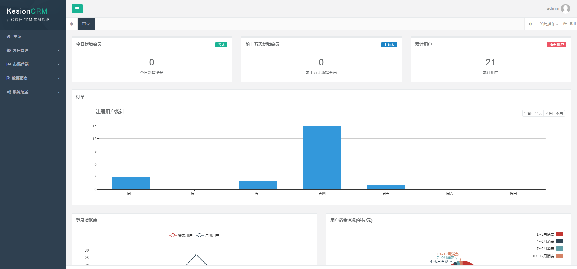
以下为科汛在线网校CRM营销系统后台图示:
图为CRM管理系统的后台首页,可以一目了然查看会员新增情况、用户注册情况、用户活跃度及消费情况概况。

客户管理功能
客户管理模块,查看所有用户、在线用户等。可以针对性的对新注册的用户发送积分、优惠等
对于用户最后登录时间、最近消费、注册的时间具有可选择性。可以对购买课程数、消费的金额进行排序搜索等。

客户管理,针对活跃用户我们的营销活动就是维护与用户之间的关系,让活跃用户持续活跃,促进活跃用户的消费。对于部分核心客户(即经常性消费的用户),系统筛选出来后,我们可以进行一对一的关系维护和加强,并且不定时发送优惠券及课程促销短信。除外,我们还可以在节假日发送假日温暖短信。如,国庆节发送一条暖心的关怀短信,无形当中就可以拉进与用户之间的距离。

市场营销
市场营销模块,拥有多种营销方式,不仅仅只是对自己课程、试卷、商品的营销。对于一些潜在的客户以及下单未付款的用户都可以针对性营销。
点击潜在客户的营销。可以具体到某个潜在客户浏览了哪个课程。
点击查看浏览者,可以看见此浏览者相关信息

对于网校经营者,经常会碰到这样子的问题。用户已经下单了,但是出于各种原因迟迟没有付款。这个时候,我们就可以针对某个用户发送特定的优惠信息,促进用户的购买欲望了。

数据报表
数据报表可以查看订单、会员、课程购买的数据。
会员数据表,可以根据时间段查看新会员情况。同时还可以看见活跃和不活跃的用户。
数据报表功能用得好了,就是把利器。
科汛在线网校CRM营销系统的数据报表,拥有四大数据报表模块,从会员数据报表到学习数据报表,方方面面为网校经营者得出可靠且非常实用的数据。大到课程订单不同时间段的购买数据,小到用户学习课程的数据报表,都能让网校使用者一手掌握哪门课是热销课程、哪些时间段注册会员人数最多、哪些学员最活跃。并针对的采取优惠券推送、注册福利等。

系统配置
系统配置,支持查看短信余额、营销模板、管理员管理及优惠券管理。同时还支持编辑固定的营销模板进行营销。
短信余额,查看短信使用情况

拉住老客户,除了推送优惠券等福利活动以外,节假日的关怀问候短信也是必不可少。如此既可以拉进与用户之间的距离还能促使用户消费。
不定时推出课程优惠券\红包,能够激发用户的购买欲望,提升网校课程销售量。

以上就是科汛在线网校CRM营销系统后台的简介了。
了解更多详情,请联系我们
咨询热线:400-008-0263
KESION 科汛软件
KESION 科汛软件是国内领先的在线教育软件及私域社交电商软件服务提供商,长期专注于为企业提供在线教育软件及社交电商SaaS平台解决方案。
公司核心产品云开店SaaS社交电商服务平台、在线教育SaaS服务平台、教育企业数字化SaaS云平台、企微营销助手、私有化独立部署品牌网校和在线教育咨询等。KESION 不断通过技术创新,提供产品和服务,助力企业向数字化转型,通过科技驱动商业革新,让商业变得更智慧!
KesionCMS X2.0正式发布终于,科汛人历尽了数月的辛苦钻研,埋头刻苦的打代码后,KesionCMS X2.0于今天正式发布了!在这里,感激各位多年来的支持,没有大家的支持就不会有一个又一个新
各位新来用户们,这周周末就迎来了五一劳动节了!在这里小编谨代表科汛全体工作人员,祝大家五一劳动节快乐!身体倍棒,吃嘛嘛香!根据《国务院办公厅关于2017年节假日安排通知》,现将我公司2017劳动节放假